長寧區廢棄物綜合處置中心為2010年上海世博會配套環衛建設項目,工程分期建成,目前主要承擔上海市長寧區固體廢棄物處理。由維爾利集團承接的長寧區廢棄物綜合處置中心滲濾液處理站已經移交業主運營一周年,一年中運營情況怎樣?下面讓我們一起來了解一下吧!
項目背景
長寧區廢棄物綜合處置中心內滲濾液主要來源于800噸/天的垃圾中轉站及60噸/天的餐廚垃圾處理廠。2016年以前,處置中心尚未建設滲濾液處理設施,廠內滲濾液由槽罐車定期運送至江橋焚燒廠的垃圾滲濾液處理站處理。維爾利環保集團在2016年承接了該中心滲濾液處理項目的設備供貨和服務。
由于滲濾液污染物濃度高,現場用地狹小、形狀極不規則,項目選用了高效CJMBR工藝(以CJR為核心的好氧生化技術)作為主體工藝,CJMBR處理效率高、運行穩定,本項目是CJMBR工藝首次運用在中轉站滲濾液處理領域。

解決方案
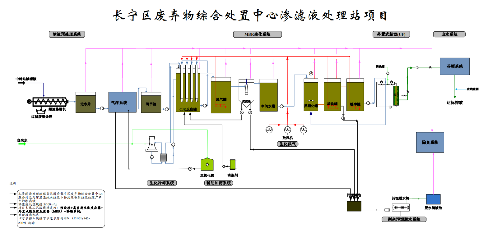
本項目主體工藝路線為:“預處理+CJMBR+芬頓”。系統出水達到《污水排入城鎮下水道水質標準》(DB31/445-2009)標準。

來自垃圾中轉站儲存坑中的垃圾滲濾液和餐廚滲濾液垃圾集水坑中滲濾液所含的固體顆粒物和油脂較多,為降低后續生化處理負荷,本項目設計采用氣浮系統對來水進行預處理,大幅降低原水SS濃度,同時去除殘余的油脂。
經過預處理后的滲濾液進入CJMBR反應系統。該反應器采用特殊的射流曝氣方式,污泥負荷及容積負荷高,可大幅降解進水中的有機污染物。同時,高負荷生化反應器污泥濃度高,污泥生物同化作用強,在去除COD的同時也能去除大量含氮污染物。經過外置式超濾出水后,水質即可達標排放。
為了應對原水水質大幅度變化可能帶來的沖擊負荷,本項目在CJMBR工藝后端設計了芬頓高級氧化工藝作為深度處理保障措施,確保系統長期穩定運行。
項目意義
CJMBR技術中的CJR反應器擁有高效的曝氣方式,與傳統生化相比,系統所選用的鼓風機風量降低30~40%,整體池容減少約40%,能耗降低20%以上。長寧區廢棄物綜合處置中心滲濾液處理站項目所選的CJMBR技術克服了地理位置局限及場地限制的問題,實現了滲濾液處理站的節能減排目標,解決了場地中滲濾液外運處理帶來的困擾,保護了廠區及周邊的水體及生態環境。

本項目的順利實施,徹底解決了長寧區廢棄物綜合處置中心滲濾液處理的問題,也為集團今后中轉站滲濾液處理積累了寶貴的經驗,這是繼CJMBR技術成功應用在填埋場滲濾液處理領域后,又一次成功的運用在中轉站滲濾液處理領域,也進一步體現了CJMBR技術在滲濾液行業的優越性。